Project Overview:
Design and Implementation of a Logging Solution for a Collection of Spring Boot Applications on OpenShift
- Title: Design and Implementation of a Logging Solution for a Collection of Spring Boot Applications on OpenShift
- Short Description: The goal of this project was to develop a scalable logging solution that supports multiple Spring Boot applications running within an OpenShift environment. The solution integrates various logging and monitoring tools to enable centralized and efficient logging.
- Technologies: Elasticsearch, Fluentd, MongoDB, Graylog, Spring Boot, OpenShift
1. The Challenge
- Problem Statement: In the OpenShift-based infrastructure, where several Spring Boot applications run simultaneously, the existing logging solution was inadequate. There was no central repository for logs, making monitoring and troubleshooting of applications difficult. The challenge was to develop a scalable, high-performance solution that collects, stores, and visualizes logs in real-time, while being easy to integrate and maintain.
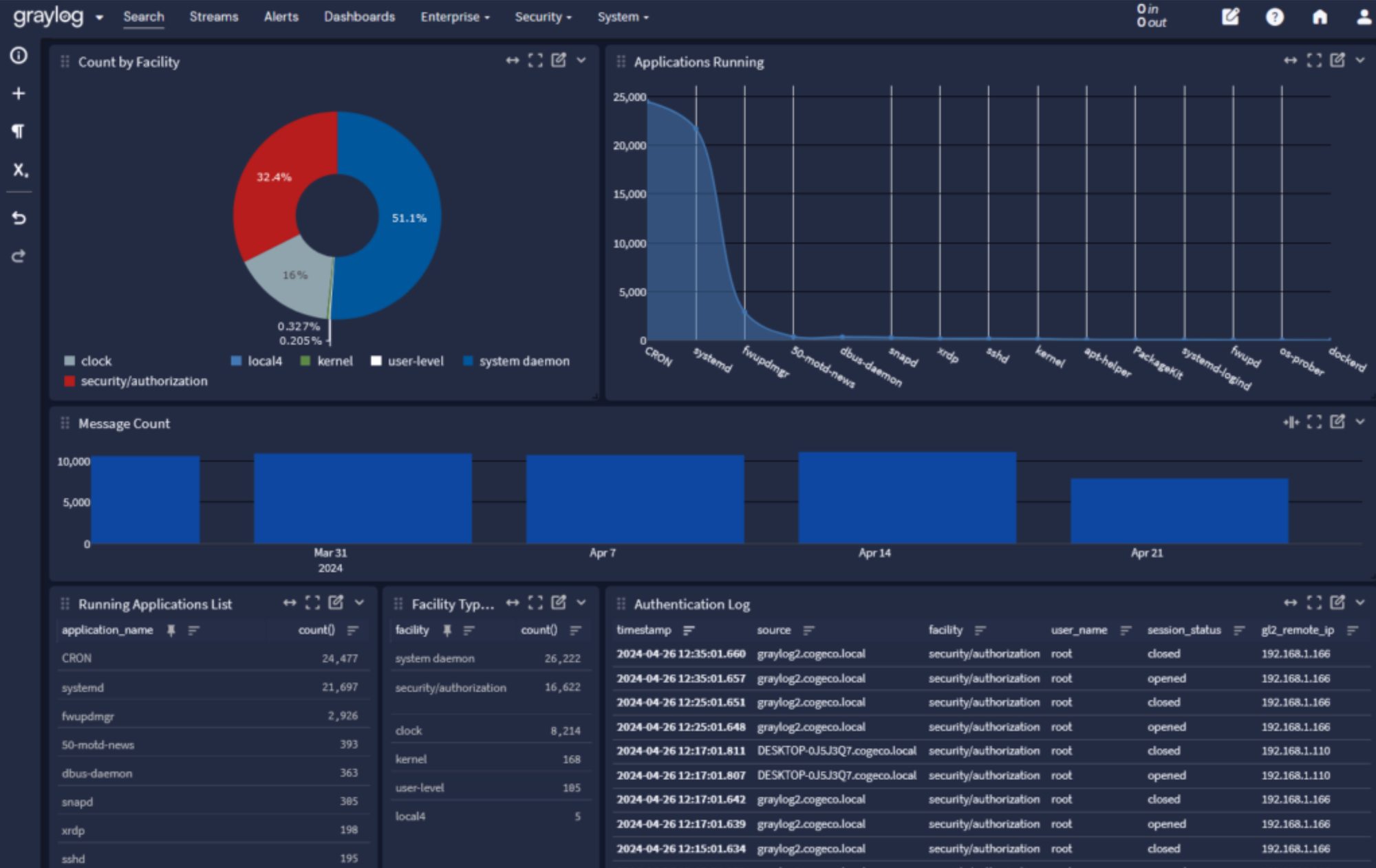
2. Solution & Implementation
- Technical Approach:
- Fluentd was used as the log aggregator, receiving logs from the different Spring Boot applications and sending them to Elasticsearch for storage and Graylog for analysis and visualization.
- The use of Elasticsearch as the search and analytics engine enables fast querying and filtering of logs, facilitating efficient issue diagnosis.
- MongoDB was used as an additional data storage solution for log archiving and long-term retention.
- The solution is fully integrated with OpenShift for container orchestration and scaling, providing seamless deployment and management of the logging infrastructure within the OpenShift platform.
- Methods:
- Containerization & Microservices: The logging solution was designed for a container-based environment and orchestrated using OpenShift with Kubernetes resources (Pods, Deployments).
- Real-time Log Processing: Fluentd ensures near-zero latency in aggregating and forwarding logs.
- Monitoring & Alerts: Graylog not only allows for log visualization but also enables setting up alerts to respond to specific events in real-time.
3. Results & Learnings
- Results:
- A fully functional, scalable logging solution that collects and analyzes logs from multiple Spring Boot applications centrally.
- Improved transparency and faster issue resolution through the integration of Elasticsearch and Graylog.
- Easy integration with OpenShift and seamless scaling alongside the existing applications.
- Key Learnings:
- Fluentd’s versatility and performance made it an ideal choice for log aggregation, as it offers a wide range of input and output plugins.
- Combining Elasticsearch for storage and Graylog for visualization created a powerful solution for log-based analysis and monitoring.
- Early testing of the entire infrastructure (including logging components) was crucial for identifying performance bottlenecks.
4. Outlook
- Follow-up Projects:
- The solution will be further optimized in future projects and could be expanded with additional features such as machine learning for anomaly detection.
- Plans to integrate more data sources and monitoring tools to create a more comprehensive observability framework.
Comments